bmonitord

A purpose-built replacement of Uptime Kuma and HetrixTools.

Screenshots

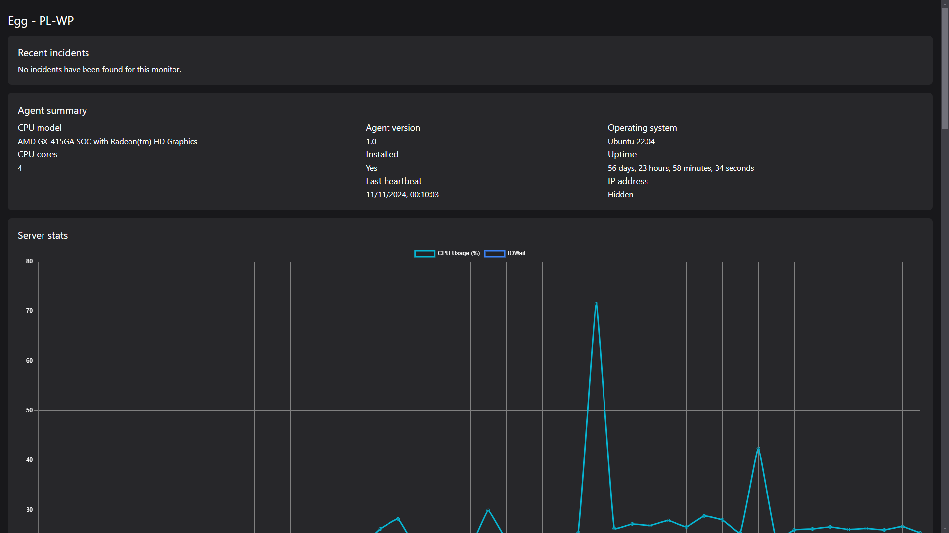
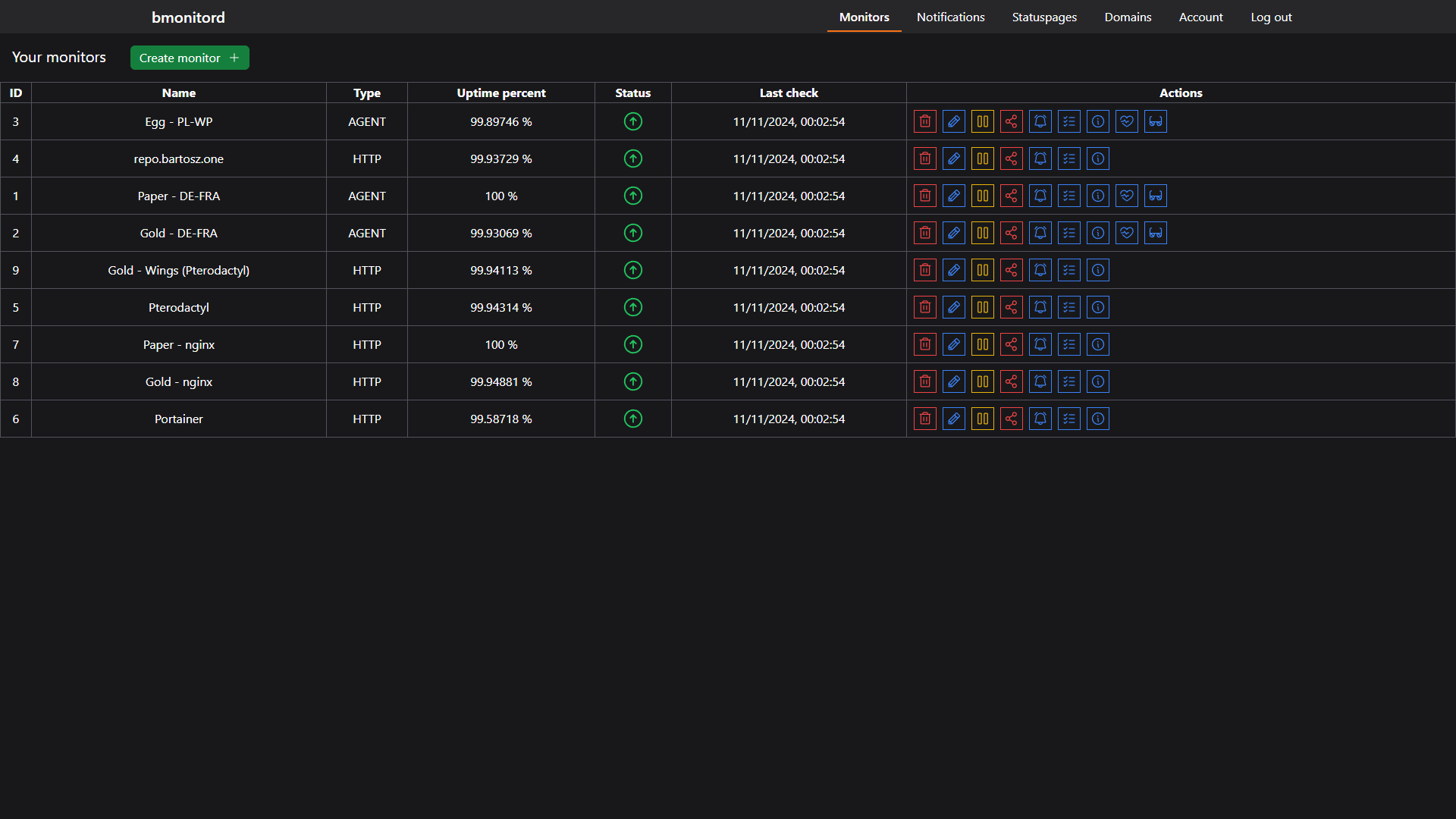
  • A screenshot of bmonitord
  • A screenshot of bmonitord
  • A screenshot of bmonitord
  • A screenshot of bmonitord
  • A screenshot of bmonitord

Used technologies

Java
Spring Boot
Flyway
PostgreSQL
MariaDB
Svelte
Vite
TailwindCSS
Docker

Description

The beginnings of bmonitord (called "monitoring" back then) reach summer of 2022 when I was using Uptime Kuma to monitor services running inside my homelab and needed an API to manage the instance in scripts, which it didn't have at the time. I was also working on a proxy-like app that was supposed to collect data sent by the HetrixTools agent to their service and save it to InfluxDB. I combined both projects into one and decided to also add things like alerts and statuspages. Later on I wrote a basic frontend (the one used to this day) because using an API client was very annoying. Working on bmonitord involved a lot of debugging of the scheduled tasks and optimizing RAM usage. Plans for the future of bmonitord include a new frontend and support for more types of alerts and services to be checked.

© 2026 Bartosz Zimoch. All rights reserved